articles

Best In Class Contact Center Metrics by Role

In an increasingly-connected world, omnichannel analytics solutions will help you see the big picture from all possible angles and AI/ML-driven customer experience tools will help you keep your finger on the pulse of what your customers really need to stay happy.

Business woman analyzing metrics

Today’s contact center leaders maintain a delicate balance between managing their day-to-day responsibilities, helping busy executives make informed decisions during a time of constant digital evolutions, and juggling employee retention and customer satisfaction.

By providing personalized business intelligence to each wing of the contact center, you’re able to arm executives and agents alike with data that will help them make key decisions. However, handing them a complex spreadsheet guarantees it may never get read. While it’s important to package information in an easily-digestible way, it should also not mean dedicating hours of your day manually combing through data.

In this article, we’ll share how to simplify and position best-in-class contact center metrics to communicate contact center performance with your agents, supervisors, and executive leadership.

Managing Success for Contact Center Supervisors

If you are directly managing and coaching contact center agents, you need meaningful insights into agent performance and productivity. You need to know which metrics to monitor, what they mean, and how they help address any gaps in process, technology tools, and training.

The overall performance of a contact center cannot be distilled down to any one metric. From routing inbound customer queries to agent staffing and service-level expectations, every contact center has a plethora of moving pieces that contribute to how and how well it functions. Many metrics, such as Service Level, can only tell us so much on their own but serves as an excellent roll-up that summarizes multiple data points. By looking at both the big picture as well as being able to drill down at a glance, you can quickly view actionable reports that help you improve contact center operations.

 

SuccessKPI's Workforce Management Dashboard

 

For example, Average Hold Time and Average Speed of Answer might tell you that you have underperforming agents or that you need to adjust your staffing levels. To be really meaningful, this data needs to be cross-referenced with other metrics like Occupancy RateAverage Handle TimeFirst Contact Resolution, and Average After-Call Work Time. As you can see, on their own, these metrics do not paint the whole picture but when brought together with proper analysis, they can help you make decisions about staffing levels, streamlining agent processes, or providing additional training resources. Many contact centers staff their agents based on forecasting data and the ability to compare actual metrics in the context of forecasted data is critical in optimizing the staffing and achieving better operational efficiency.

Ultimately, success for both contact center supervisors and their agents will be shaped by timely and ready access to dashboards that synthesize the contact center’s logistical data alongside individual agent performance metrics.

This will make room for micro- and macro adjustments to effect positive change with each customer interaction.

Transparent Performance for the C-Suite

While contact center supervisors are focused on the day-to-day operations, the C-Suite is typically occupied with the bigger implications data has on the organization as a whole. Just like it’s difficult to effectively navigate a ship away from shoals in a heavy fog, so is trying to drive a business forward without clear data to base your trajectory on.

It’s clear that building an effective lighthouse for the C-Suite to be able to navigate through the fog of complex decision-making means distilling a myriad of customer data into key insights that clearly illuminate the way forward. The big question is: how do you transparently identify business performance and key customer trends?

Individual metrics tell decision-makers very little about the true direction in which the winds are blowing. What the C-Suite needs are dashboards that present clear roll-ups, analysis, and the resulting insights that can be gleaned from the data presented. Of course, the contact center is an absolute treasure trove of data like the top reasons for customer contacts and sentiment trends. At-a-glance operational data helps the C-Suite see quick performance roll-ups that can alert to changing customer needs or product issues.

 

SuccessKPI's Performance Overview Dashboard

 

Take Sentiment Trends data, for example –– there are so many contributing factors, how do you know what to address in order to effectively turn those tides? After all, sentiment data is only as deep as the data it’s built on: Are customers unhappy with their customer service experience or are they connecting with the contact center because of other issues? A deeper dive into your contact center data can answer these questions, and more, and help you better understand where to focus efforts that will better serve your customers.

Strategic Analytics for VPs

VPs focus is on establishing and maintaining best practices for contact center metrics, from business performance to financial and compliance standpoints. VPs need to balance the books on efficiency, effectiveness, and the overall costs of the contact center. This often means mitigating expenses without negatively impacting the customer experience. Ultimately, they need best in class contact center data analytics.

 

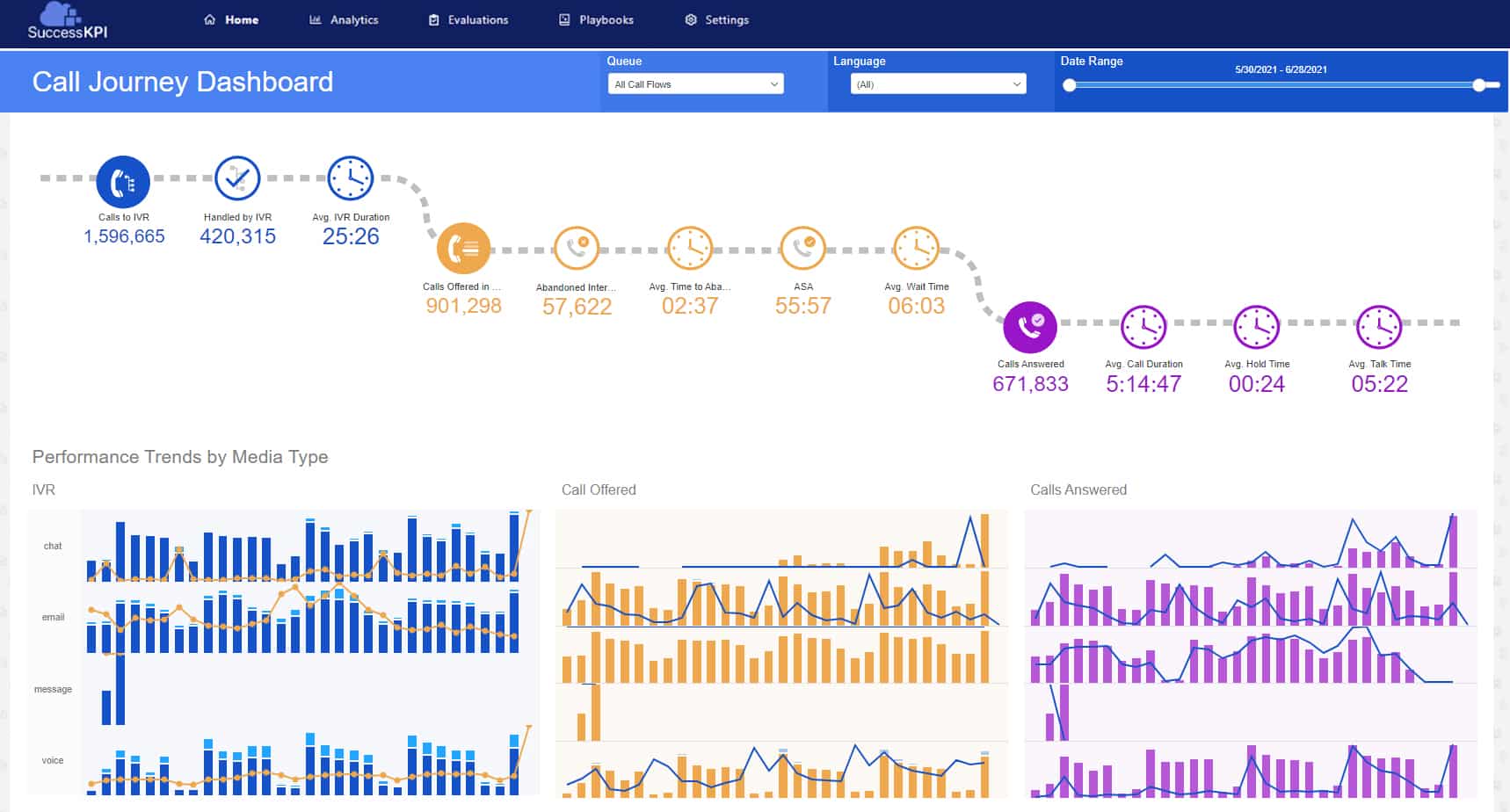
SuccessKPI's Call Journey Dashboard

 

To succeed, VPs should leverage customer data around the most common reasons for initial contact, preferred customer contact channels, as well as which self-service channels they utilize and why. This data can point to opportunities to expand self-service offerings and automations. Of course, doing so will require implementing tools and processes that allow agents to work with customers across multiple channels, leveraging AI-driven automations, and gathering all the critical metrics necessary to monitor KPIs and drive the business forward while proactively maintaining regulatory compliance.

With the right tools, all the best in class contact center metrics can be collected and costs can be contained without sacrificing customer satisfaction or experience.

In Summary

As a contact center leader, your key to success will be in understanding which data points your stakeholders need to see to make strategic business decisions and which data points you need to leverage in order to improve the experience for your staff and customers. The magic lives in understanding how to aggregate them in a way that provides an unobstructed view into what it’ll take to drive positive outcomes.

In an increasingly-connected world, omnichannel analytics solutions will help you see the big picture from all possible angles and AI/ML-driven customer experience tools will help you keep your finger on the pulse of what your customers really need to stay happy.

SuccessKPI comes preloaded with 50+ pre-built dashboards and visualizations designed to meet common contact center needs. To see how you can blend multiple data sources and your brand colors into a visual dashboard in just a few clicks, schedule a demo.